Passenger Counts Database Software (PCDS) provides twenty twenty hindsight for Passenger Analytics in 2020.
Login to the new power of PCDS v.2
Tracsis PCDS software tools help operators understand, match and report data from passenger count systems.
PCDS allows us to decrypt and decode raw data from any industry manufactured count systems. We assist with data collection manage the processing and matching of data and provide reports that give transport operators the insights they need for planning and reporting.
Tracsis software development teams don’t stand still and we are already close to the release of PCDS v.2 software. Customers can expect delivery in early 2020 giving you twenty twenty hindsight into passenger counts across your transport networks.
&w=64&q=100)
)
Tracsis Passenger Analytics are at the forefront of new software technologies for collecting automatic passenger count (APC) data that provides an enhanced processing and matching capability, as well as the capability of fulfilling reporting commitments to the DfT.
Train Operating companies (TOC) are switching to Tracsis software because of its advanced functionality, reporting and for passenger load analytics’ primarily developed specify for Rail and the transport industry.
The current version of the software Passenger Count Database Software (PCDS & PCDS HOST) allows us to push processed data to an external database or Bi-system. The product has high functionality and is cloud based for fast and easy access to passenger data and reports. It provides time and cost efficiencies, enhanced matching capabilities, as well as high confidence levels because of its data integrity.
PCDS v.2 due for release in early 2020
Operational planning and reporting is just about to get even more powerful with PCDS v.2. It will provide the insights that are vital for short term tactical planning in almost real time as well long term strategic projects. The combination of the advanced software and our experienced transport professionals means we can spot inconsistencies in data and interpret them for you. This is often used to highlight faulty data capture units before they disrupt the data reporting.
&w=64&q=100)
)
PCDS v.2 advanced capability:
Data collection from e-mail, dial up and File Transfer Protocol (FTP)
Interacts with passenger systems
Loadings for Short Term Planning (STP) services
Loading for Long Term Planning (LTP) services
Ability to match with actual on the day CONSIST data
Take all current APC unit data
Report on short formed services, PH1- Investigate. (Integrated DARWIN feed is planned for v.2.1)
Integration with TOC BI system and PCDS HOST
Web based multi platform UI
Reports detailed passenger insights
Menu Screen
Filter PCDS Count Data by Station and Date
Build custom queries with the PCDS Database
Filter your queries by route
Everything you need to set up API access into your own systems
Access to our Service Desk
User Administration management
&w=64&q=100)
)
Permission Roles Screen
The Purpose of this screen is Administrators can now create custom permission roles, so they have complete control over which parts of the system their users can and can’t see.
&w=64&q=100)
)
User Creation Screen
Administrators now have the ability to create their own users, and customise the company branding. Granting users permissions using the new roles feature and add them into user groups. Users can now easily be disabled (or re-enabled) and reset their passwords from within the PCDS web portal.
&w=64&q=100)
)
Query Builder
Users now have the ability to create their own custom reports in our query builder. They can choose what columns are featured in their out-putted report, and apply their own custom selection criteria.
&w=64&q=100)
)
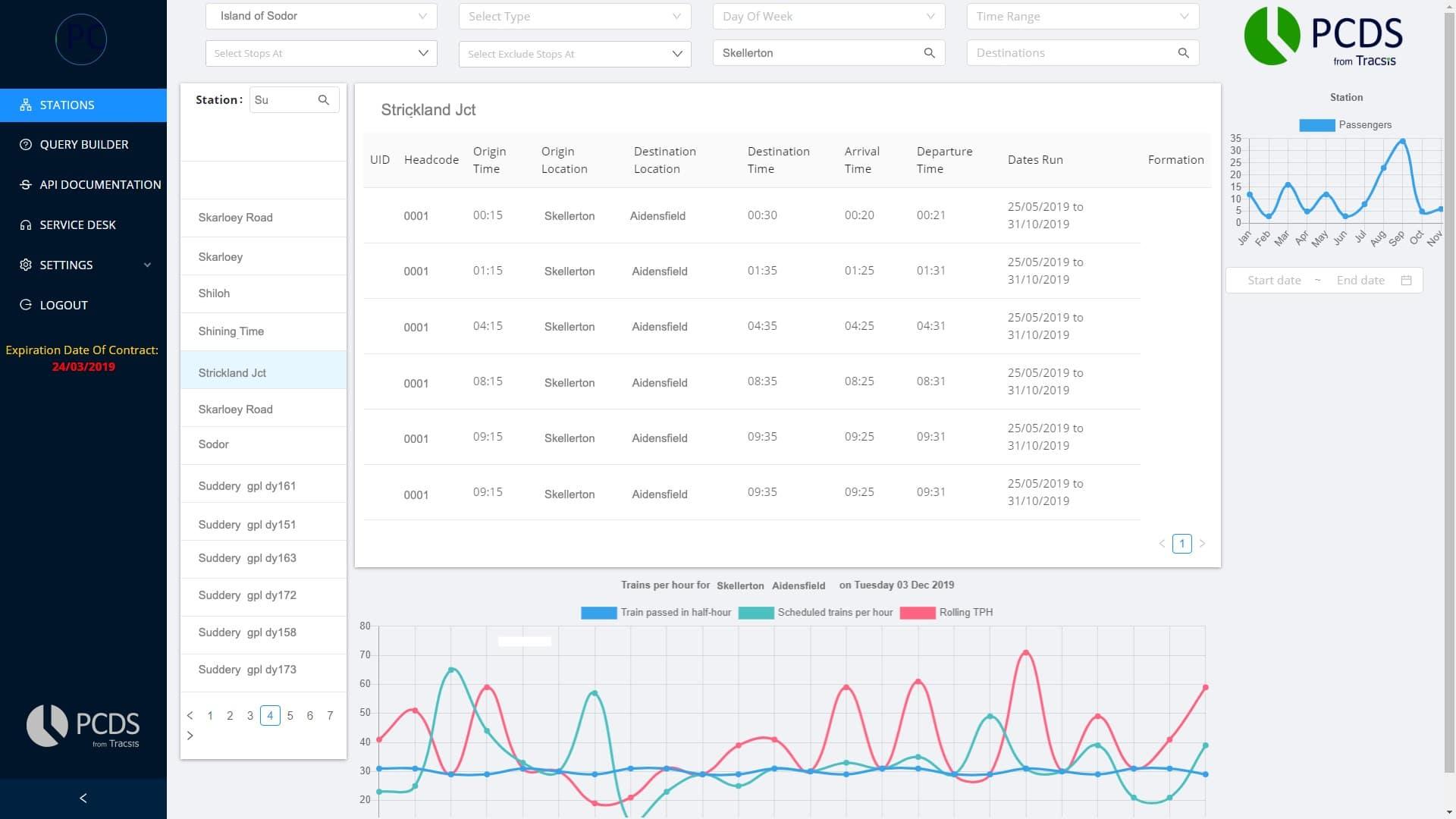
Stations Screen
The Following is an example of a search of Services that pass through Strickland Jct, with an Origin of Skellerton. (The Data and station names in this screenshot is Fabricated for Data Protection purposes). The user now has a greatly expanded filter options that were not available in the original version of PCDS, and has visual representations of their data in graphical format now.
&w=64&q=100)
)
To get more information and discuss your specific requirements just contact one of our specialist team at:
Tracsis Passenger Analytics
33 Brunel Parkway
Pride Park
Derby
DE24 8HR
01332 226 885
&w=64&q=100)
)